Nghiên cứu ứng dụng công nghệ Internet of Things xây dựng hệ thống nhà kính thông minh
Đó chính là tên đề tài nghiên cứu khoa học của nhóm sinh viên khoa Công nghệ Thông tin, trường Đại học Công nghiệp Hà Nội đã đạt giải Ba - Giải thưởng “Sinh viên nghiên cứu khoa học năm 2019” do Bộ Giáo dục và Đào tạo phối hợp Bộ Khoa học và Công nghệ, Trung ương Đoàn TNCS Hồ Chí Minh, Liên hiệp các Hội KHKT Việt Nam tổ chức.
Nhóm nghiên cứu gồm 05 thành viên: Hồ Sỹ Hậu, Trần Văn Chức, Nguyễn Thành Nam, Phúc Ngọc Nghĩa và Nguyễn Bá Nghĩa. Giảng viên hướng dẫn: TS. Phạm Văn Hà - khoa Công nghệ Thông tin.
TS. Phạm Văn Hà hướng dẫn nhóm nghiên cứu cách thiết kế mô hình nhà kính ứng dụng công nghệ IoT
Trong những năm gần đây, việc ứng dụng công nghệ IoT (Internet of Things Technology) đã không còn xa lạ trong nhiều lĩnh vực, trong đó có sản xuất nông nghiệp vốn là ngành kinh tế quan trọng tại Việt Nam. Vốn xuất thân từ gia đình làm nông nghiệp, các thành viên nhóm nghiên cứu thấu hiểu được những vất vả, khó khăn của người nông dân, vì vậy nhóm đã lên ý tưởng áp dụng công nghệ cao vào sản xuất. Qua quá trình tìm hiểu, nhóm quyết định áp dụng công nghệ IoT để xây dựng hệ thống nhà kính thông minh cho các loại cây trồng trong nông nghiệp, khởi đầu bằng cây cà chua với hi vọng có thể giúp ích cho gia đình và xã hội. Hệ thống IoT giúp ích trong việc thu thập thông tin, giám sát và điều khiển các đối tượng một cách tự động, góp phần làm giảm chi phí vận hành, tiết kiệm thời gian và công sức.
Đã có không ít công bố về ứng dụng công nghệ IoT trong xây dựng nhà kính thông minh. Tuy nhiên các công bố đó thường tập trung vào các giải pháp tổng thể và hầu hết cũng chỉ dừng lại ở mức điều khiển thiết bị. Trong nghiên cứu này, nhóm đề xuất giải pháp của riêng mình, trong đó tập trung sâu hơn vào chuyên canh cây cà chua, đồng thời đề xuất thêm các giải pháp phát hiện bất thường khi vận hành nhà kính.

Các giai đoạn sinh trưởng của cây cà chua
Sau khi phân tích kỹ nhu cầu nước, ánh sáng và dinh dưỡng của cây cà chua qua các giai đoạn sinh trưởng, nhóm bắt đầu thiết kế mô hình nhà kính. Mô hình nhà kính được thiết kế kiểu khung xương, phủ hoàn toàn bằng bìa cứng xung quanh, có cửa ra vào. Trong ứng dụng thực tế thì bìa cứng sẽ được thay thế bằng những tấm lưới, nilon hoặc tấm chắn cứng, nhằm mục đích để che chắn ngăn ngừa côn trùng thâm nhập. Mái được thiết kế kiểu mái vòm, giúp cho việc thoát nước mưa được dễ dàng hơn.
Khung nhà kính được làm bằng ống nước pvc loại nhỏ, kết hợp vs các thanh sắt uống cong để tạo thành mái nên mô hình rất chắc chắn. Nhà kính được thiết kế dạng mô-đun, cho việc lắp ghép nhờ các khớp nối với nhau một cách linh hoạt. Mô hình cũng như nhà kính trong thực tế có thể tháo ra và vận chuyển rất dễ dàng, vì thế mà hệ thống có khả năng mở rộng tốt, các thiết bị cũng như cảm biến được gắn trong mô hình theo một trật tự nhất định để giúp cho việc lắp ghép cũng như bảo trì được dễ dàng hơn.

Sơ đồ kết nối các thành phần phần cứng điều khiển
Trong nhà kính bố trí đầy đủ các thiết bị phục vụ cho việc tưới tiêu, điều chỉnh ánh sáng, nhiệt độ một cách hợp lý. Một mô-đun nhà kính trang bị một quạt lớn được lắp ở trên tường, giúp cho việc lưu thông gió từ bên ngoài vào để điều hòa nhiệt độ trong phòng. Nhà kính có 2 hệ thống đèn, phục vụ chiếu sáng và sưởi ấm. Các bóng đèn được treo cách đều để cung cấp ánh sáng và nhiệt cho toàn bộ hệ thống. Hệ thống tưới nước gồm tưới phun sương và tưới nhỏ giọt được lắp đặt một cách hợp lý. Tưới phun sương giúp giữ ẩm cho lá, làm mát không khí và phun thuốc bảo vệ thực vật khi cần. Tưới nhỏ giọt nhằm cung cấp đủ nước cho từng cây cũng như được sử dụng trong việc bón phân (dạng hòa tan). Cuối cùng là hệ thống rèm che, tác dụng của nó là ngăn chặn những bức xạ xấu từ bên ngoài, đồng thời cũng góp phần điều chỉnh độ sáng trong phòng.
Điểm nhấn của mô hình nhà kính chính là hệ thống cảm biến gồm cảm biến độ ẩm đất giúp việc điều chính tưới tiêu nhỏ giọt đúng với nhu cầu của cây trong từng giai đoạn; cảm biến độ ẩm không khí giúp kiểm soát độ ẩm không khí phù hợp; Cảm biến ánh sáng giúp điều tiết việc chiếu sáng, giúp cho cây tăng trưởng tốt, ra quả đều và đẹp và cảm biến nhiệt độ giúp tăng khả năng sinh trưởng, tăng sức đề kháng, giúp tăng năng suất.
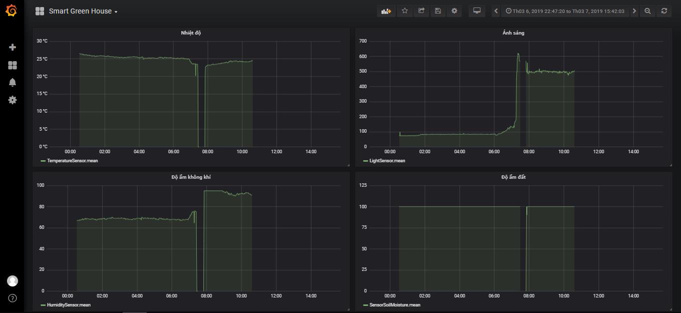
Biểu đồ dữ liệu thu thập được từ cảm biến
Phần cứng điều khiển nhà kính sử dụng máy tính nhúng Raspberry Pi Model 3B+ làm server trung tâm và các KIT Wemos D1 R2 làm các nút cảm biến. Các giai đoạn điều khiển được tham số hóa bằng cấu hình trên ứng dụng OpenHab, việc điều khiển sẽ được thực hiện theo các giai đoạn được cấu hình trên hệ thống. Ngoài ra hệ thống còn có khả năng điều khiển từ xa thông qua mạng Internet. Hệ thống được chú trọng vào giải pháp điều khiển tự động hóa theo chu kỳ sinh trưởng của cây cà chua.
Kết quả thử nghiệm thực tế cho thấy, người sử dụng có thể cập nhật tình hình nhanh nhất và hiệu quả nhất đã được xây dựng trên ứng dụng Android.

Hiển thị các thông số môi trường trên ứng dụng Android
Bên cạnh đó, đôi lúc người dùng muốn can thiệp vào quá trình điều khiển ở chế độ bán tự động. Ngoài ra ứng dụng còn cho phép người dùng thiết lập các tham số cấu hình (các ngưỡng điều khiển) cho chế độ tự động. Về cơ bản, nhóm đã đưa ra được các giải pháp chăm sóc cây tự động và phát hiện bất thường xảy ra đối với các thiết bị IoT.
Để tiếp tục hoàn thiện mô hình, nhóm sẽ tập trung vào giải quyết những hạn chế của mô hình hiện tại cũng như mở rộng phạm vi nghiên cứu theo hướng ứng dụng vào thực tế, chẳng hạn như chế tạo nhà kính theo kích thước thật, linh hoạt trong việc thay đổi kích thước canh tác, ứng dụng trí thông mình nhân tạo, học máy và xử lý ảnh vào giám sát các giai đoạn tăng trưởng khác nhau của cây, cảnh báo những bất thường xảy ra như cây héo, quả chín… Từ những bước đi nhỏ nhóm muốn đưa trí thông mình nhân tạo điều hành toàn bộ hệ thống nhà kính một cách hoàn toàn tự động mà không cần sự can thiệp của con người.
Thầy và trò chung vui với thành tích đạt giải Ba “Sinh viên nghiên cứu khoa học” năm 2019